
2026.04.17
2026.04.17
TikTok・YouTube Shorts・Instagram Reels の3媒体データを自動収集・AI分析、7日間無料で提供開始
BOOSTTECH株式会社は、縦型ショート動画のトレンド分析ツール「縦型ショート Analytics」を本日よりリリースいたしました。
同ツールは、TikTok・YouTube Shorts・Instagram Reelsの3大プラットフォームのショート動画データを自動収集し、コンテンツ類型・フック・動画尺などの多角的な分析とAIによる成功パターンの抽出を提供します。バズる動画の法則をデータで可視化し、SNSマーケター・広告代理店・インフルエンサー・ブランド担当者のコンテンツ戦略立案を支援します。
Freeプランは7日間無料・クレジットカード不要で即日利用開始が可能です。
縦型ショート動画市場は急速に拡大しており、国内の縦型ショート動画広告市場は2024年に900億円規模(前年比171.1%)に達し、2026年には動画広告市場全体の約35%を占めると予測されています。TikTok・YouTube Shorts・Instagram Reelsは企業の主要マーケティングチャネルとして定着しつつあります。
しかし「どのトレンドに乗るべきか判断できない」「なぜバズったのか分析できない」「競合の動向が把握できない」という課題が現場担当者から多く挙がっています。既存ツールは単一プラットフォームへの対応にとどまるか、海外製で日本市場のデータに十分対応できていないケースが多く、実務上の障壁となっていました。
こうした課題を解決するため、BOOSTTECHは3大プラットフォームを横断したトレンド分析とAIによる成功パターンの自動抽出を提供する「縦型ショート Analytics」を開発・リリースいたしました。


「縦型ショート動画のトレンド分析を、もっとスマートに。」
「縦型ショート Analytics」は、3つのプラットフォームのショート動画データを自動収集・分析し、コンテンツ類型・フック・動画尺などの多角的な分析で「バズる動画の法則」を可視化するSaaSツールです。
| 対応プラットフォーム | 分析可能な業種 | エクスポート形式 |
|---|---|---|
| 3媒体(TikTok/YouTube/Instagram) | 10+カテゴリ | 3形式(PDF、CSV,PPTX) |
| STEP | フェーズ | 内容 |
|---|---|---|
| STEP1 | アカウント作成 | メールアドレス・ユーザーID・プランを選択して即時登録。クレジットカード不要で7日間無料トライアル開始。 |
| STEP2 | データ収集開始 | TikTok・YouTube Shorts・Instagram Reelsから、業種別のショート動画データを自動収集。手間のかかるデータ収集作業を完全自動化。 |
| STEP3 | ダッシュボードで分析 | 収集されたデータをKPIダッシュボード・コンテンツ類型分析・フック別再生数・リアルタイムランキングなどで多角的に分析。 |
| STEP4 | レポート出力・改善 | PDF・CSV・PPTXの3形式でプロフェッショナルなレポートを出力。AIが改善提案を自動生成し、次の施策立案をサポート。 |
| 機能 | タグ | 詳細 |
|---|---|---|
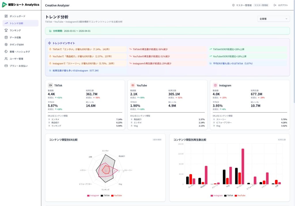
| 3プラットフォーム横断比較 | 3媒体対応 | トレンド分析ページにて、TikTok・YouTube Shorts・Instagram Reelsを横断分析。各プラットフォームの特性をレーダーチャート等で比較し、最適な配信戦略を立案できる。 |
| AIによる分析 | AI搭載 | AIがトップ動画の成功パターンを自動分析し、伸びる投稿の特徴や改善提案を生成。データに基づいた戦略的なコンテンツ制作をサポート。 |
| 10業種以上のカテゴリ分析 | 10+業種 | フィットネス・美容・グルメ・ファッションなど10以上の業種カテゴリに対応。業種別トレンドやベンチマークを把握し、競合分析に活用できる。 |
| コンテンツ類型・フック分析 | 多角的分析 | 商品紹介・ハウツー・Vlog・レビューなど8種類のコンテンツ類型と、質問形式・数字インパクトなど6種類のフック別の効果を数値で比較。どの組み合わせが最も効果的かを把握できる。 |
| 毎日更新のランキング | 毎日更新 | 業種別のバズ動画ランキングを毎日更新で表示。再生数・ER・いいね数・投稿日など複数指標で並べ替え、トレンドの変化を即座にキャッチ。 |
| 3形式のレポートエクスポート | PDF/CSV/PPTX | PDF・CSV・PPTXの3形式でプロフェッショナルなレポートを出力。クライアントへの報告書やチーム内の共有資料として即座に活用できる |
| KPIダッシュボード | 一元把握 | 総動画数・総再生数・平均ER・総いいね数を一画面で一目把握。期間指定・媒体別・カテゴリ別のフィルタリングも可能。 |
| データの安全管理 | セキュリティ | HTTPS暗号化通信・bcryptパスワードハッシュ化・厳格なアクセス権限管理・安全なクラウド環境での運用を実装。 |
| 対象 | 活用シナリオ |
|---|---|
| SNSマーケター | バズるコンテンツの法則を発見し、エンゲージメント率を最大化したい方。毎日更新のランキングとAI分析でトレンドを先取りし、投稿企画に即反映。 |
| 広告代理店 | クライアントへの提案にデータドリブンなインサイトを活用したい方。3形式のレポートエクスポートでクライアント報告書を即座に生成。 |
| インフルエンサー | 自分のコンテンツ戦略を競合分析に基づいて最適化したい方。業種別ランキングで伸びているフォーマットをいち早くキャッチ。 |
| ブランド担当 | 自社ブランドのショート動画戦略を強化したい企業担当者。10業種以上のカテゴリ別トレンドで自社に最適な投稿スタイルを特定。 |
●BOOSTTECH株式会社
●BOOSTTECH、縦型ショート動画トレンド分析ツール「縦型ショート Analytics」をリリース