
戦略立案・施策提案・クリエイティブ生成・分析・レポート作成まで、Webマーケティングの全工程をAIが自動化。作業時間を99%削減します。
株式会社トモシビは、2026年3月30日、WebマーケティングをAIで自動化するツール「まるっとプラスAI」(https://marutto-plus.jp/ )を正式リリースいたしました。
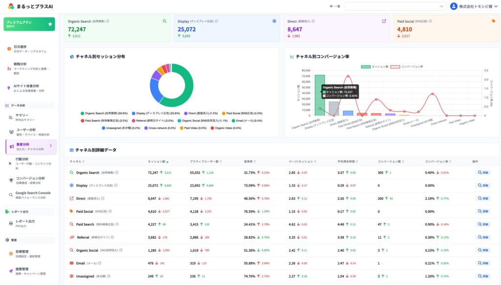
本サービスは、Googleアナリティクス(GA4)・Google Search Console・Microsoft Clarityの3つのツールを完全統合し、マーケティング戦略の立案から具体的施策の提案、ウェブサイトや広告のクリエイティブの自動生成、分析、改善提案、レポート作成まで、Webマーケティングに必要な全工程をAIが自動化します。月30時間かかっていたレポート作業がわずか5分で完成するなど、Webマーケティングの作業時間を99%削減します。
■ 開発の背景
「分析レポート作成に毎月30時間かかっている」「Googleアナリティクス・Googleサーチコンソール・Microsoft Clarityの3つのツールを横断して分析するだけで時間が消える」「戦略を立てようとしても、どこから手をつければいいかわからない」——。
AIが多くのビジネス業務を変革しつつある現代においても、Webマーケティングの現場では、ツールの横断、データの読み解き、レポートの作成、戦略の立案といった作業が、担当者の膨大な時間を奪い続けています。
トモシビは、GA4分析・GTM設定を専門とするWebマーケティング会社として、長年にわたり多くの企業のWeb担当者や代理店のマーケターと向き合ってきました。その中で痛感してきたのが、「データはあるのに使いこなせない」「レポートを作るだけで精一杯で、改善まで手が回らない」という現場のリアルな課題です。
「この課題を、自分たちの手で解決したい」——その想いから、「まるっとプラスAI」の開発をスタートしました。

■ まるっとプラスAIの主な機能
1. 3ツール統合ダッシュボード — もうツールを切り替えなくていい
Googleアナリティクス・Googleサーチコンソール・Microsoft Clarityのデータをすべて1画面で確認できます。複数サイトの一元管理にも対応。ツールを行き来する手間がなくなり、データ確認にかかる時間を30分から3分に短縮します。

2. AIアシスタント — わからないことは1秒で解決
Googleアナリティクスの複雑なデータも、専門用語がわからなくても、AIに話しかけるだけで即座に回答。誰でもプロと同じ視点でサイトを分析できます。

3. AI改善提案 — 毎日「今日やるべきこと」が明確になる
改善すべき箇所をAIが自動で発見し、具体的な施策を毎日提案します。何をすればいいか迷う時間がゼロになります。

4. プロ級レポート自動生成 — 月30時間の作業が5分で完成
全27ページの網羅的な分析レポートを、AIの考察付きでワンクリック生成。自社ロゴの掲載にも対応しており、代理店の方も自社レポートとしてそのままクライアントに提出できます。

5. マーケティング戦略自動立案 — 数日かかる戦略立案が5分で完成
サイトURLを入力するだけで、競合分析・SWOT分析・STP分析・ペルソナ・カスタマージャーニーマップなど9つのフレームワークを自動生成。競合分析から自社の強みを発見し、実現可能性の高い戦略をプレゼン資料としてそのまま使える形で提供します。

6. Web施策・戦術の自動提案 — 全18チャネル対応、やるべき施策が一目瞭然
自然検索・リスティング広告・SNS広告・ディスプレイ広告など全18チャネルに対応した具体的施策を自動提案。優先順位付きの6ヶ月実施タイムラインも自動作成します。

7. AI広告クリエイティブ生成 — 外注で5,000〜30,000円かかるバナーが1分で完成
最新AIがGoogle広告・Meta広告・YouTubeなど各媒体の最適サイズに対応したプロ級の広告バナーを約1分で自動生成。企業ロゴや指定素材の反映にも対応しています。
(クリエイティブ生成画面 スクリーンショット)



■ 導入による3つのメリット
1. レポート作成時間を99%削減
月30時間かかっていたレポート作成が、わずか5分で完成します。AIが考察と改善提案まで自動生成するため、編集するだけでそのまま提出できます。
2. ツール切り替えの手間を90%削減
Googleアナリティクス・Googleサーチコンソール・Microsoft Clarityを行き来する30分が、わずか3分になります。すべてのデータを1画面で確認でき、ツール切り替えのストレスがゼロになります。
3. 目標達成率が大幅に向上
目標から逆算した計画を自動作成し、日々の進捗を管理。目標未達の際には軌道修正の施策を自動提案するため、目標達成率が45%から95%に向上します。
■ 代表取締役 石本 憲貴 コメント
「私たちはこれまで、GA4分析・GTM設定の専門会社として、多くの企業のWeb担当者や代理店の方々と一緒に仕事をしてきました。その中で何度も目の当たりにしてきたのが、”データはあるのに使いこなせない”、”レポートを作るだけで精一杯で、改善まで手が回らない”という現実です。
本来、Webマーケティングの仕事は、数字を眺めることではなく、その数字をもとに戦略を考え、施策を実行し、成果を出すことのはずです。まるっとプラスAIは、ツールの操作やレポート作成といった”作業”をAIに任せることで、担当者が本来集中すべき”判断と実行”に時間を使えるようにするために作りました。
大企業だけでなく、人手が限られる中小企業の担当者や、複数クライアントを抱える代理店の方にも、プロと同じレベルのWebマーケティングを当たり前に実現していただきたい。AIを使って、Webマーケティングの格差をなくす——それが私たちの目指す姿です。」
■ 料金プラン・無料トライアルについて
すべてのプランで初期費用0円。14日間の無料トライアル(クレジットカード不要・全機能利用可能)でお試しいただけます。

●株式会社トモシビ
●トモシビ、Webマーケティングの作業時間を99%削減するAIツール「まるっとプラスAI」を正式リリース